Skip to content
English
  • There are no suggestions because the search field is empty.

Client Metrics | Walla Support Center

[email protected]

Client Metrics

Giving studios the ability to track member acquisition, retention, and engagement across all locations.

Client Metrics Tab: (Going Live for Beta)

Giving studios the ability to track member acquisition, retention, and engagement across all locations.

Real Talk

  • Contextual analysis of class performance with plain-language explanations of what the numbers mean for the business

    • Display Overall performance score with contextual interpretation

    • Based on AI prompt (will not be included in this pitch because it can change)

  • Action Items: Prioritized list of actionable steps to improve financial health, including specific targets and timelines

Contextual analysis of class performance with plain-language explanations of what the numbers mean for the business

  • Display Overall performance score with contextual interpretation

  • Display Overall performance score with contextual interpretation

  • Based on AI prompt (will not be included in this pitch because it can change)

  • Based on AI prompt (will not be included in this pitch because it can change)

    Action Items: Prioritized list of actionable steps to improve financial health, including specific targets and timelines

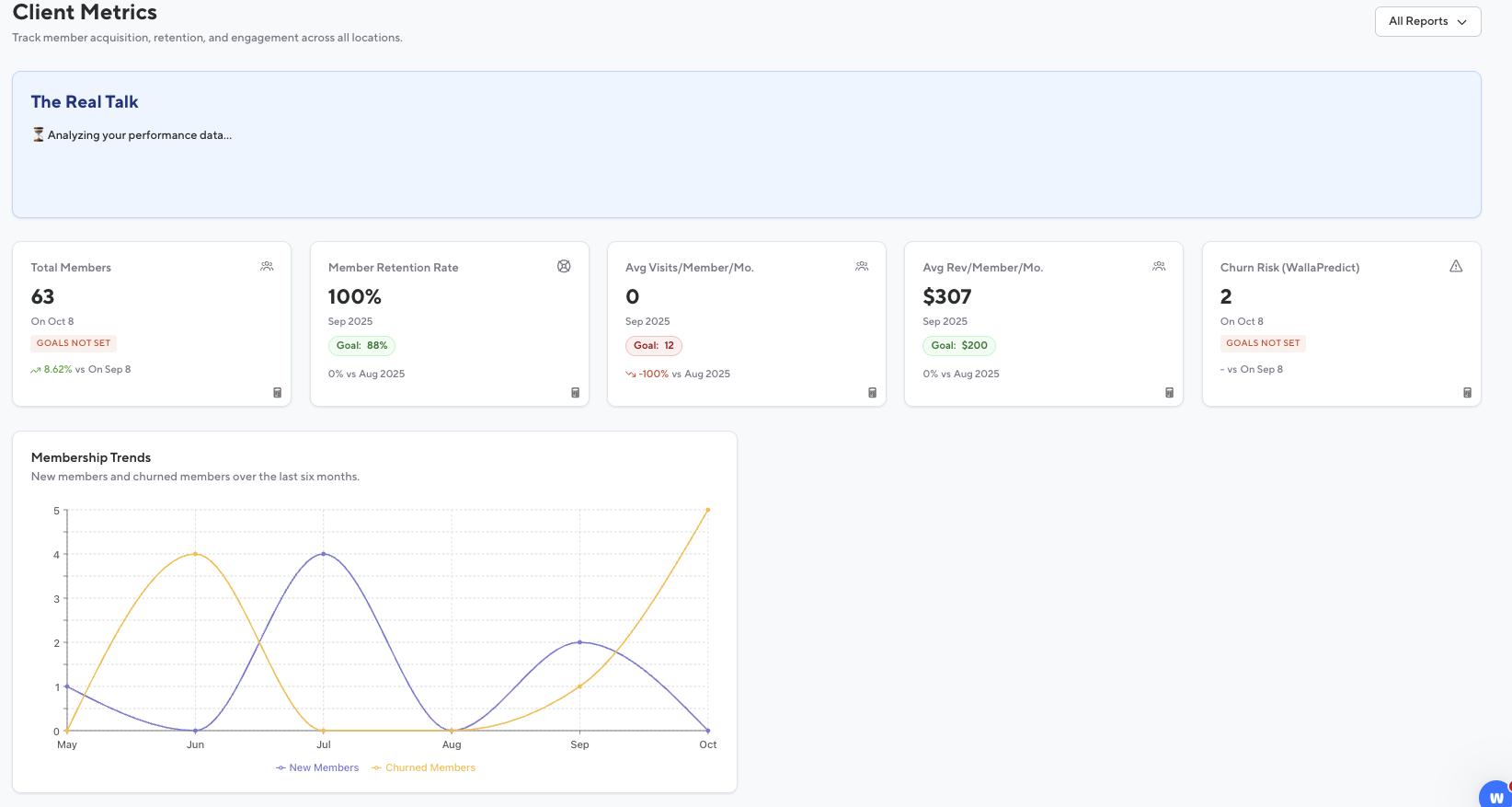
    Metrics Cards:

    Total Members

    • The total number of active members today vs same day last month.

      • If viewing past months the count will be from the last day of that month.

    • Shared plans count as many users that are on that plan if it grants member status

    • This month compared to last month

    • Integrates with Goals section:

      • Green = goal met or exceeded

      • Red = below goal

    The total number of active members today vs same day last month.

    • If viewing past months the count will be from the last day of that month.

    • If viewing past months the count will be from the last day of that month.

      Shared plans count as many users that are on that plan if it grants member status

      This month compared to last month

      Integrates with Goals section:

      • Green = goal met or exceeded

      • Green = goal met or exceeded

      • Red = below goal

      • Red = below goal

        Member Retention Rate

        • Percentage of clients who had plans in September and still have an active plan in September.

          • This month compared to last month

        • Integrates with Goals section:

          • Green = goal met or exceeded

          • Red = below goal

        Percentage of clients who had plans in September and still have an active plan in September.

        • This month compared to last month

        • This month compared to last month

          Integrates with Goals section:

          • Green = goal met or exceeded

          • Green = goal met or exceeded

          • Red = below goal

          • Red = below goal

            Avg. Visits/Member/Mo

            • Number of visits for all clients with an active plan divided by the number of clients with an active plan.

              • A full month of data is required.

            • This month compared to last month

            • Integrates with Goals section:

              • Green = goal met or exceeded

              • Red = below goal

            Number of visits for all clients with an active plan divided by the number of clients with an active plan.

            • A full month of data is required.

            • A full month of data is required.

              This month compared to last month

              Integrates with Goals section:

              • Green = goal met or exceeded

              • Green = goal met or exceeded

              • Red = below goal

              • Red = below goal

                Avg. Revenue/Member/Mo

                For all active members, the total amount of money spent in the date range.

                • This month compared to last month

                • Integrates with Goals section:

                  • Green = goal met or exceeded

                  • Red = below goal

                This month compared to last month

                Integrates with Goals section:

                • Green = goal met or exceeded

                • Green = goal met or exceeded

                • Red = below goal

                • Red = below goal

                  Churn Risk (WallaPredict)

                  • Number of clients currently identified by WallaPredict as a churn risk. If viewing past months the count will be from the last day of that month.

                  • This month compared to last month

                  • Integrates with Goals section:

                    • Green = goal met or exceeded

                    • Red = below goal

                  Number of clients currently identified by WallaPredict as a churn risk. If viewing past months the count will be from the last day of that month.

                  This month compared to last month

                  Integrates with Goals section:

                  • Green = goal met or exceeded

                  • Green = goal met or exceeded

                  • Red = below goal

                  • Red = below goal

                    Graph:

                    Membership Trends

                    • New members and churned members over the last six months.

                    • When hovering over a month you will see “New Members vs Churned Members”

                    New members and churned members over the last six months.

                    When hovering over a month you will see “New Members vs Churned Members”